分解炉控温控氧智慧燃烧解决方案

核心痛点

AI技术在智慧燃烧中的核心应用

AI智慧燃烧系统技术架构

AI智慧燃烧应用价值与效益

综合效益总结:通过AI智慧燃烧系统的应用,企业在实现绿色低碳生产的同时,大幅提升了生产效率和经济效益,实现了环境效益与经济效益的双赢。

XXX水泥厂运行效果

智慧窑炉系统主画面

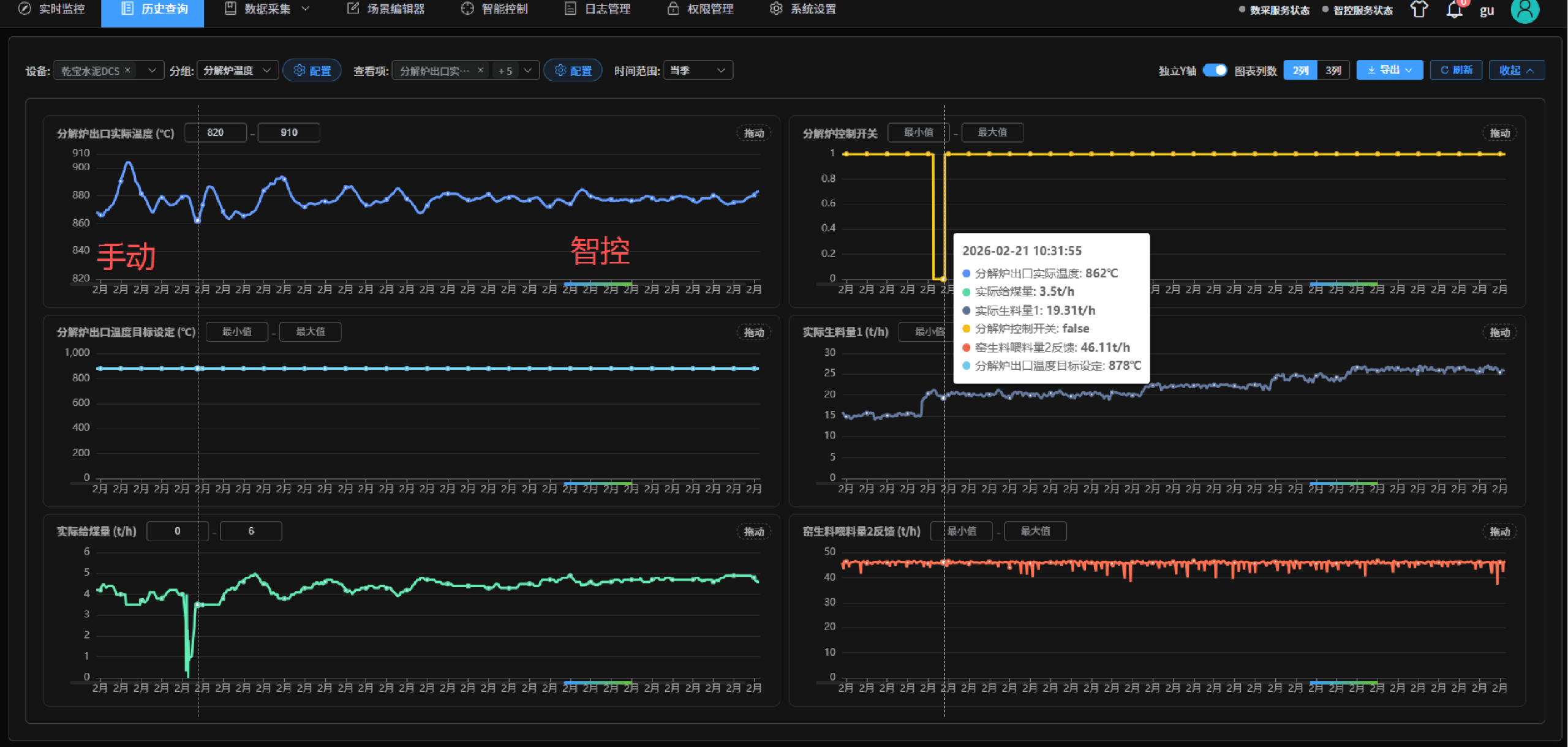
智控系统运行数据

效果总结:智控系统投运后,较人工控制大幅提升分解炉温度控制精度达±5℃,可优化分解炉运行、实现提质降本。


在线烟气分析设备运行数据

效果总结:分解炉出口在线烟气设备可长时间稳定运行,实时精准反馈分解炉燃烧工况,助力精准调控。